Hopp til innholdet
Prosjekt og dimensjoner

Alt du må vite om prosjekt, dimensjoner og avdeling.

Vis hjelpemeny

Bruk av Prosjekt

Sist oppdatert 23.06.2025

Gå til Prosjekt i venstremenyen for å opprette et nytt prosjekt, eller for å få en oversikt over selskapets eksisterende prosjekter. Du kan filtrere prosjektene ved å bruke avansert filtrering

Ved å klikke deg inn på et eksisterende prosjekt kan du se faktura, ordre, tilbud, leverandørfaktura og timer som er knyttet til det gjeldende prosjektet.

Et opprettet prosjekt har kun status registrert inntil du velger å aktivere det. For at prosjektet skal vises som aktivt, må det settes som pågående. Dette gjøres ved å velge det aktuelle prosjektet, klikke på pilen til høyre for Lagre og velge Sett som pågående. Her kan du også sette prosjektet i tilbudsfase, avslutte eller deaktivere prosjektet.

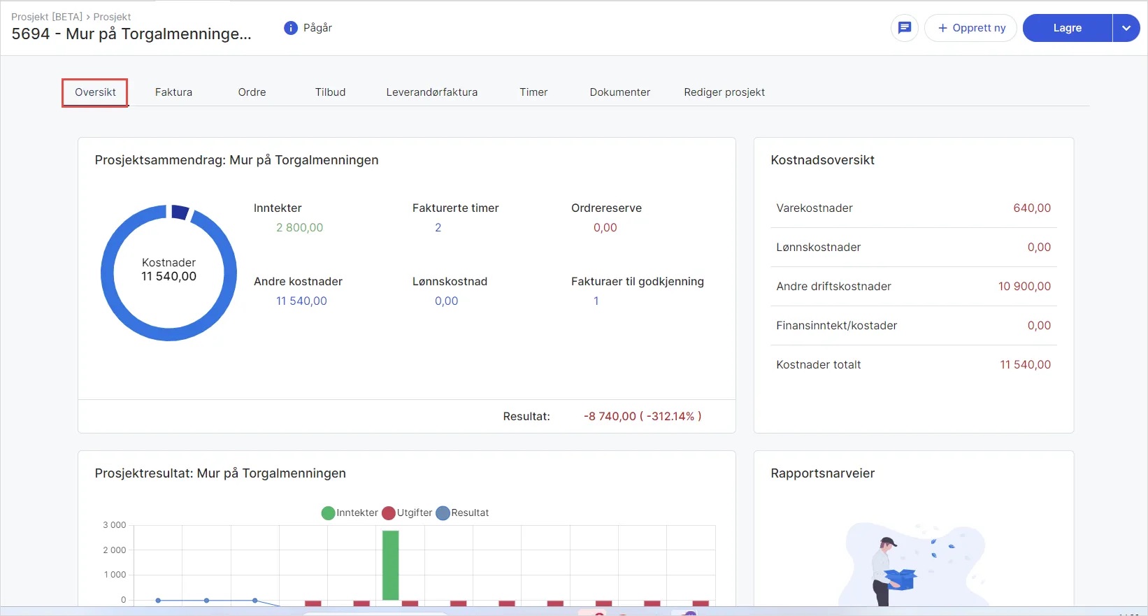
Under fanen Oversikt ser du en samling av ulike widgets som viser inntekter, kostnader og prosjektresultat ved det aktuelle prosjektet. Her kan du også legge til rapportsnarveier som gir deg tilgang til rapporter direkte fra prosjektet.

Ved å klikke på fanen Ordre kan du opprette ny ordre, eksportere ordre eller samlefakturere ordrene direkte fra prosjektet:

Fanen Leverandørfaktura gir deg en oversikt over inngående fakturaer. Fakturaer som er markert som ferdig kan skjules fra listen, og ved å klikke på de tre kulepunktene kan du markere en regning som fullført for dette prosjektet:

Hvis du er blitt tildelt en faktura for godkjenning, kan den godkjennes eller avvises direkte herfra:
Fanen Rediger prosjekt lar deg redigere informasjon rundt prosjektet. Her kan du blant annet legge inn prosjektleder, prosjektbeskrivelse, adresse, prosjektdatoer og budsjett. 
Tips! Du kan gjenåpne et deaktivert prosjekt ved å gå til fanen Avbrutte i oversikten over alle prosjekter. Velg aktuelt prosjekt, klikk på pilen til høyre for Lagre og velg Gjenåpne prosjekt. Merk at avsluttede prosjekter har status fullført og ikke kan gjenåpnes.